В этой статье:
Просмотр объёма потребления системных ресурсов контейнерами
Просмотр объёма потребления системных ресурсов узлами кластера
Для диагностики и устранения ошибок системы откройте приложение Grafana:

В приложении доступен просмотр:
Для просмотра объёма потребления ресурсов центрального процессора (CPU) и оперативной памяти (RAM) контейнерами:
Откройте аналитическую панель «Kubernetes/Compute Resources/Namespace (Pods)» на странице «Dashboards»:

По умолчанию на диаграмме отображается статистика объёма потребления системных ресурсов по всем подам. Для отображения статистики по конкретному поду наведите курсор на точку диаграммы. После чего будет отображена всплывающая подсказка с наименованием пода и значением объёма потребления соответствующего ресурса, например:

Также для отображения статистики по конкретному поду можно использовать легенду.
Пример диаграммы объёма потребления ресурсов RAM разными подами:

Проанализируйте объём потребления системных ресурсов:
Найдите максимальные и минимальные значения на диаграмме, которые визуально отличаются от средних значений.
Определите значения «CPU Usage» и «Memory Usage» на диаграмме и сравните их с соответствующими значениями «CPU Limits» в блоке «СPU Quota» и «Memory Limits» в блоке «Memory Quota». Если значения «CPU Usage» и «Memory Usage» приближены к значениям «CPU Limits» и «Memory Limits», то контейнеры пода используют выделенные им ресурсы на максимум.
Зафиксируйте время возникновения аномальных максимальных пиков, сопровождающихся большим потреблением ресурсов.
Найдите логи пода, которые были записаны в зафиксированное время, и проанализируйте, какие процессы сопровождаются аномальным использованием ресурсов.
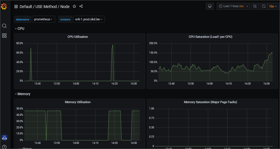
Для просмотра объёма потребления ресурсов центрального процессора (CPU) и оперативной памяти (RAM) узлами кластера откройте аналитическую панель «USE Method/Node» на странице «Dashboards»:

При необходимости выберите конкретный узел кластера в раскрывающемся списке «instance» для анализа полученной информации.
См. также: